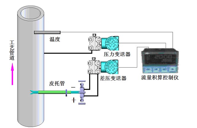
皮托管流速計的測量結構主要包括差壓變送器、皮托管、反吹電磁閥、溫度壓力補償等。其一次取壓元件采用傳統的皮托管測量方式,在正確安裝后,皮托管的全壓、背壓取壓管將檢測到的動壓與靜壓分別傳遞到差壓變送器,差壓變送器將動壓與靜壓之差轉換為4~20mA電流傳送給顯示儀表或是CEMS系統計算機進行溫壓補償與數據處理。
皮托管內外表面均做了特殊處理,可有效避免煙氣腐蝕并減少粉塵粘附。反吹電磁閥主要用于臟污氣體(如鍋爐排放的煙氣)測量時的系統反吹:當探頭檢測孔粘附﹑積淀灰塵污物時,電磁閥定時或按預定程序開啟,將壓縮空氣同時接入兩個取壓管進行吹除作業,正常測量時電磁閥則處于關斷狀態 !
皮托管流量計基于皮托管測速原理而設計。皮托管作為流速測量的標準器具,廣泛應用在風洞、流量標準裝置中。流體在皮托管迎風面產生一個高壓分布區,高壓分布區的壓力略高于管道的靜壓;在皮托管背風面產生一個低壓分布區,低壓分布區的壓力略低于管道的靜壓。迎風面取壓孔為高壓取壓孔,背風面取壓孔為低壓取壓孔,兩者之間的壓力差稱為差壓△P,由差壓傳感器進行測量。△P的平方根與管道內流體流速成線性關系,結合實時采集的被測介質的溫度、壓力可以推算出流體的實時流速,測得管道內的平均流速就可以換算出管道的瞬時工況流量與標況流量。
皮托管流量計與常用的插入式流量計外形基本沒有區別,只是在取壓節流孔上有所區別,對于節流孔進行了修改,加大節流孔的口徑,可以有效的防止臟污介質對于取壓孔堵塞,對于臟污介質的測量有著很好的效果,本公司生產的皮托管主要用于氣體流量的測量,特別是如焦爐煤氣、高爐煤氣、水爐煤氣、各種煙氣等贓污介質流量的連續測量。
皮托管流量計特點:
(1)同時測量顯示管道內介質標況流量、工況流量、流速、壓力、溫度以及周圍環境大氣壓等多種參數,以滿足巡檢員了解多種參數的需求;
(2)測量下限盡可能低,以實現天然氣小流量的測量;
(3)能夠支持雙向測量,并具有指示流向功能,以方便現場確認氣體流動方向;
(4)具有RFID識別、定位、防作弊功能,以方便管理人員對巡檢員的跟蹤管理;
(5)具有可以實時保存、刪除測量的數據的功能;
(6)具有無線數據傳輸功能,可實現無線連接上位機,進而對數據導入導出;
(7)不需要專門的測量工藝與裝備,現場適應能力強;

皮托管流量計技術參數:
1.L型皮托管系數0.99-1.01之間,S型皮托管數0.81-0.86之間。
2.測量空氣流速不超過40m/s,測量水流速度不超過25m/s。
3.Φ8管zui長1500mm,Φ10管zui長2000mm,(公司備有各種規格皮托管)
皮托管流量計選型:
1、被測介質名稱;
2、常用、流量范圍(m3/h);
3、工作壓力(Mpa)、工作溫度(℃) 、上限壓力(Mpa)、上下限溫度(℃);
4、介質密度、粘度;
5、管道材質、內徑、外徑;
6、現場管道敷設情況和局部阻力件形式。
7、您需要中偉測控的顯示儀表配套時,請參閱相應的說明書,選用合適的型號或由我公司技術人員根據您提供的資料替您設計選型。
8、如有特殊要示,請與我公司銷售部聯系。

皮托管流量計的安裝注意事項:
1)選擇直管段足夠的位置并開孔。
2)開孔完成后,焊接基座并在插入管道前檢查傳感器的插入尺寸。
3)填料函密封裝置與球閥連接鎖緊,將傳感器插入填料函內,打開球閥,將傳感器插入球閥至管道中心。
4)安裝差壓變送器,按順序打開截止閥,再*清理管道內焊渣和污物。
5)連接差壓變送器與導壓管。
6)連接溫、壓變送器等儀表信號線到流量計算機或中心控制系統。